Радио?.. Это очень просто!
вернуться

Айсберг Евгений Давыдович

Шрифт:

Н. — Фильтровать постоянный ток?!.. Но ведь он же постоянный?!!

Л. — Не нервничай, дружище. Ток электросети, который мы называем постоянным, на самом деле имеет незначительные колебания, которые вызваны самим способом его получения. Так называемые машины постоянного тока в действительности вырабатывают переменный ток, выпрямляемый при помощи синхронного выпрямителя, называемого «коллектором».

Н. — Это дьявольски сложно, и я ничего не понимаю.

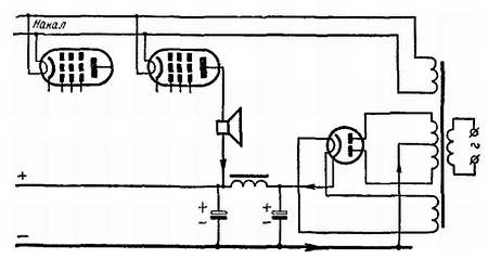
Л. — Ты бы меня понял, имея хотя бы элементарные представления об электрических машинах. Но это совсем необязательно для изучения радио. Достаточно знать, что в сети постоянного тока напряжение имеет некоторую пульсацию и, прежде чем использовать его для питания лампы, нужно применить фильтр, аналогичный изображенному на рис. 89.

Н. — Да, но как же быть с накалом?

Л. — Постоянный ток в этом отношении менее гибок, чем переменный. Не имея возможности понизить напряжение при помощи трансформатора, можно воспользоваться способом гашения напряжения. Для этого надо применять резисторы с точно рассчитанными сопротивлениями, на которых погасится излишек напряжения. Впрочем, для накала постоянным током применяют лампы, нить которых рассчитана на напряжение в несколько десятков вольт. Наконец, можно нити этих ламп включить последовательно. Так, пять ламп, каждая из которых требует 20 в, включенные последовательно, требуют уже 100 в. Можно, не опасаясь, подать на них 110 в от электросети, которой пользуется твой дядюшка.

Н. — Значит, это тот же принцип, который используется при составлении елочной гирлянды из осветительных лампочек с низким напряжением накала, включенных последовательно.

Л. — Да, конечно. А теперь, Незнайкин, так как ты уже посвящен во все тайны питания от сетей переменного и постоянного тока, могу ли я отдохнуть?..

Беседа шестнадцатая

В этой беседе наши друзья приступают к изучению принципа преобразования частоты, на котором основаны приемники под названием «супергетеродинов». Начало этой беседы потребует от Незнайки-на, так же как и от читателя, повышенного внимания. Как только этот критический момент будет пройден, не будет ничего проще, чем понять изучаемые дальше различные схемы, включая применение в них октода и гептода.

НЕЗНАЙКИН ПРИВОДИТ В ЯРОСТЬ СВОЕГО СОСЕДА

Незнайкин. — Я не хочу прослыть мучеником, дорогой Любознайкин, тем не менее мне кажется, что я жертва науки.

Любознайкин. — Почему же, мой бедный Незнайкин?

Н. — Только что, выходя из дому, я встретил на лестнице соседа, который с яростным видом обещал надрать мне уши, если еще хоть раз по моей вине будет свистеть его приемник. Как-будто я могу заставить свистеть, петь или плакать его музыкальный ящик!!!

Л. — Не заблуждайся, Незнайкин. Твой регенеративный приемник (который стоил мне уже горьких упреков со стороны твоей матери) может заставить свистеть радиоприемники всех троих соседей. Достаточно тебе перейти через точку самовозбуждения, чтобы регенеративный приемник стал настоящим маленьких передатчиком. Вспомни нашу тринадцатую беседу.

Н. — Что ты говоришь? Допустим даже, что другие приемники примут волны, излучаемые моим приемником. Это не должно создавать никакого звука, так как они являются чистыми колебаниями высокой частоты без какой-либо модуляции.

Л. — Да, твой передатчик действительно излучает высокую немодулированную частоту. Этот ток после детектирования в радиоприемнике твоего соседа нельзя было бы услышать, если бы он не накладывался на токи высокой частоты передающих станций, которые твой сосед хочет слушать. Когда же два переменных тока различных частот накладываются друг на друга, то между ними наблюдается явление интерференции или биений; при этом как раз и может образоваться результирующий ток слышимой частоты.

Н. — Это странно. Мне казалось, что два тока высокой частоты, накладываясь друг на друга, должны образовать ток еще более высокой частоты.

Л. — Рассмотрим, если хочешь, этот вопрос подробнее. Допустим, что мы имеем два тока, частоты которых (и, следовательно, периоды) немного различны (f1 и f2 на рис. 91), и что оба тока начинаются в одно и то же мгновение. Вначале их амплитуды складываются и они взаимно усиливаются. Но в конце некоторого числа периодов сдвиг фаз увеличивается настолько, что амплитуды уже больше не складываются, а, наоборот, начинают вычитаться, так как токи проходят уже почти в противоположных направлениях. Токи взаимно компенсируются до некоторого минимума, когда периоды обеих кривых точно противоположны. Однако сдвиг фаз продолжает увеличиваться и мало-помалу взаимная компенсация начинает уменьшаться, пока токи не начнут опять складываться, достигая максимума в тот момент, когда оба тока снова точно совпадают по фазе. Затем все начинается сначала, так как сдвиг фаз между двумя токами непрерывно изменяется.

  • Читать дальше
  • 1
  • ...
  • 39
  • 40
  • 41
  • 42
  • 43
  • 44
  • 45
  • 46
  • 47
  • 48
  • 49
  • ...

Private-Bookers - русскоязычная библиотека для чтения онлайн. Здесь удобно открывать книги с телефона и ПК, возвращаться к сохраненной странице и держать любимые произведения под рукой. Материалы добавляются пользователями; если считаете, что ваши права нарушены, воспользуйтесь формой обратной связи.

Полезные ссылки

  • Моя полка

Контакты

  • help@private-bookers.win

Подпишитесь на рассылку: